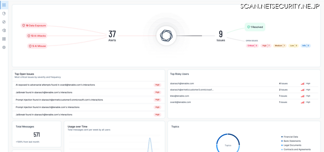
Tenable Blog 第1回「Tenable One AI Exposure:大規模な AI 活用に対するセキュリティ新標準」 4枚目の写真・画像
脆弱性と脅威 脅威動向
この記事の写真
/
関連ニュース
脅威動向人気記事
-
防衛省が不審電話やメールに注意喚起 ~ 会社のGメールに見積書送付
-
クリックしていないのにアダルトサイトに登録させる「ゼロクリック詐欺」(シマンテック)
-
Chatwork を装ったフィッシングサイトに注意を呼びかけ
-
デジタルフォレンジック調査の生産性を 2 倍から 4 倍に ~ CyCraft Japan、AI フォレンジックで日本市場の供給不足解消へPR
-
Amazon を装ったフィッシング詐欺メールによる被害を防ぐ 3 ポイント
-
ポーランド軍施設に中国製車両立入禁止/ドイツ鉄道 DDoS 攻撃で障害 ほか [Scan PREMIUM Monthly Executive Summary 2026年2月度]
-
高校生が自作フィッシングサイトで1,270万円詐取、女子大学生になりすました男子中学生がロマンス詐欺288万円 ほか ~ 警察庁 少年非行の統計資料公開
-
非公式 7-Zip のインストーラによる不審なファイルの展開について解説
-
ビジネスチャット「Chatwork」上でのなりすまし詐欺に注意を呼びかけ
-
著作権者からの開示請求や損害賠償が多発 ~ ファイル共有ソフトの不適切利用に注意呼びかけ
